The fsoc solution commands were designed to accelerate the creation of your solution and provide the flexibility to be iterative in the creation process. It is highly recommended that the solution lifecycle steps along with commands should be done in the order seen in this document, especially for your first time through. The example solution used in this guide is based on a ficticious ride share service called UgottaRide.
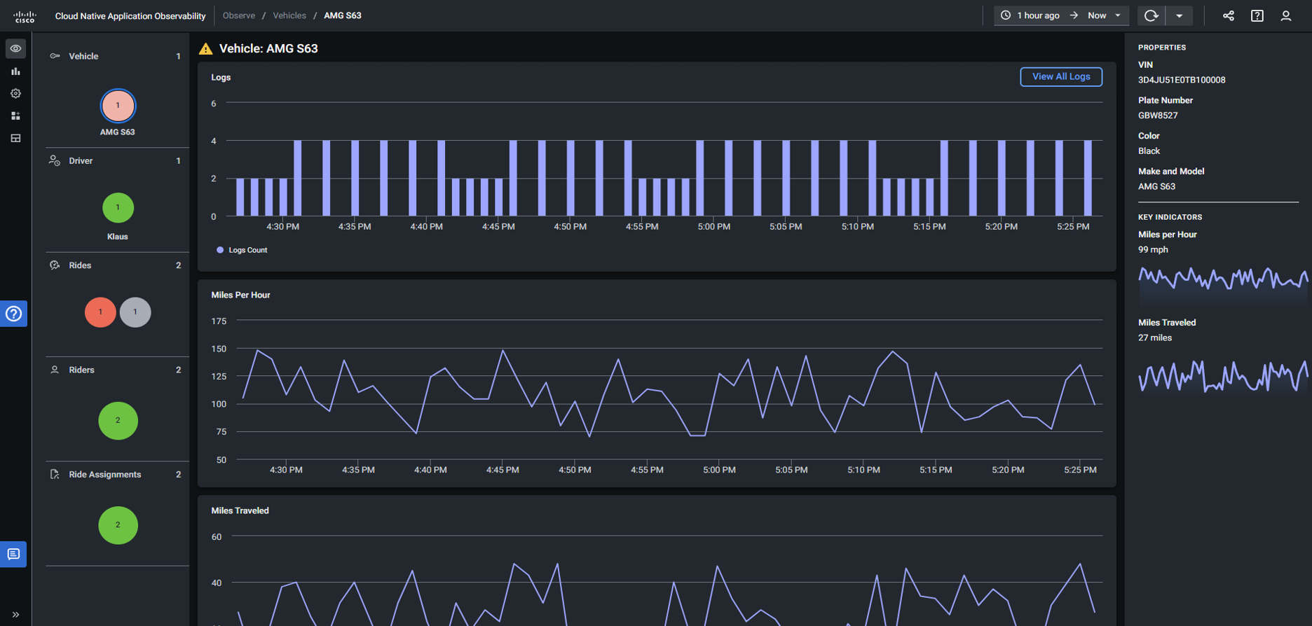
Below are a few examples of the UI for our UgottaRide solution. Before we build out the UI, we must first create our topology model, deploy it and test it with MELT data.
In this section we’ll walk through the process of:





![]()
We’ll initialize a new Platform Solution.